نظرة عامة على القالب (التقييم القائم على الأسئلة) - حسب المخاطر
تعرف على كيفية استخدام هذا التقرير في وحدة التحليلات
انتقل إلى تبويب التحليلات باستخدام قائمة التنقل العلوية اليمنى. انقر هنا للحصول على نظرة عامة على وحدة التقارير والتحليلات.

من القائمة المنسدلة "حسب المجلد" > تقارير ولوحات تحكم 6clicks & التدقيقات والتقييمات. اختر تقرير نظرة عامة على القالب (التقييم القائم على الأسئلة) - حسب المخاطر.
أو
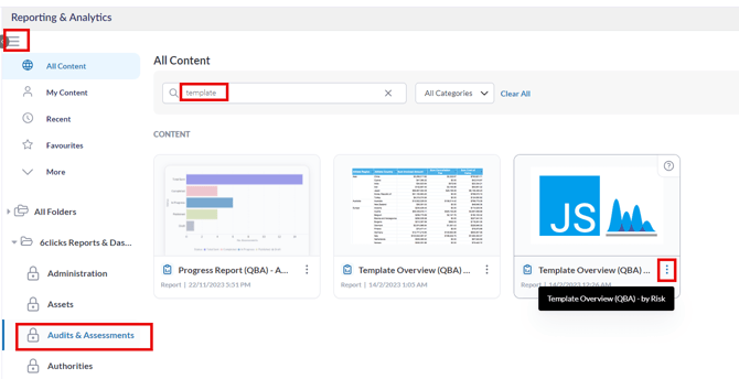
في شريط البحث كل المحتويات، أدخل مصطلح البحث، على سبيل المثال "نظرة عامة على القالب"، للعثور على التقرير المطلوب.
اختر رمز التصفية في اللوحة الجانبية اليسرى. 
ستظهر خيارات التصفية. اختر المرشحات المناسبة لعرض مختلف تقييمات التقييم القائم على الأسئلة، ثم قم بتطبيق اختياراتك لإنشاء التقرير. ليست كل خيارات التصفية إلزامية؛ حيث سيظهر نقطة حمراء للدلالة على الخيار الإلزامي.
- القالب: عند اختيار مرشح القالب، سيتم عرض جميع قوالب التقييم القائم على الأسئلة المتاحة التي تم إنشاء التقييم منها. حرّك زر التحديد الكلي لتحديد كل الخيارات المتاحة. انقر على "تطبيق" لتثبيت الاختيار.

- الفريق المستجيب: اختر الفريق المستجيب. حرّك زر التحديد الكلي لتحديد جميع الخيارات المتاحة. انقر على "تطبيق" لتثبيت الاختيار.
- التقييم: اختر التقييم الذي ترغب في الاستعلام عنه. حرّك زر التحديد الكلي لتحديد جميع الخيارات المتاحة. انقر على "تطبيق" لتثبيت الاختيار.
- نسخة الاستجابة: اختر نسخة الاستجابة للتقييم. حرّك زر التحديد الكلي لتحديد جميع الخيارات المتاحة. انقر على "تطبيق" لتثبيت الاختيار.
- النطاق: اختر النطاق الذي تم اختيار التقييم منه. حرّك زر التحديد الكلي لتحديد جميع الخيارات المتاحة. انقر على "تطبيق" لتثبيت الاختيار.
- علامات الأسئلة: اختر علامات الأسئلة. حرّك زر التحديد الكلي لتحديد جميع الخيارات المتاحة. انقر على "تطبيق" لتثبيت الاختيار.
- النتائج الفعلية: اختر النتائج التي سيتم عرضها في التقرير. حرّك زر التحديد الكلي لتحديد جميع الخيارات المتاحة. انقر على "تطبيق" لتثبيت الاختيار.
- حقل مخصص للفريق: اختر الحقل المخصص الذي ترغب في تطبيق التصفية عليه. حرّك زر التحديد الكلي لتحديد جميع الخيارات المتاحة. انقر على "تطبيق" لتثبيت الاختيار.
بعد اختيار جميع خيارات التصفية، انقر على زر "تطبيق". انقر على "إعادة التعيين" لإزالة جميع خيارات التصفية وبدء عملية اختيار التصفية من البداية.
ستظهر تقييمات التقييم القائم على الأسئلة المصفاة في شكل رسم بياني.
انقر على رقم داخل الرسم البياني للتعمق في القسم المعني من التقييم. في هذا المثال، قمنا بالنقر على عدد الاستجابات ذات المخاطر المتوسطة. ستظهر نافذة منبثقة تعرض معلومات مفصلة حول هذه المقيسة.
لمزيد من المعلومات، يرجى زيارة مقالاتنا حول التقارير والتحليلات والتقييمات القائمة على الأسئلة.

